Fig No. |
Index No. |
S t o c k e d
|
Group - Fixed Equipment |
Units per assembly |
Blue prints |
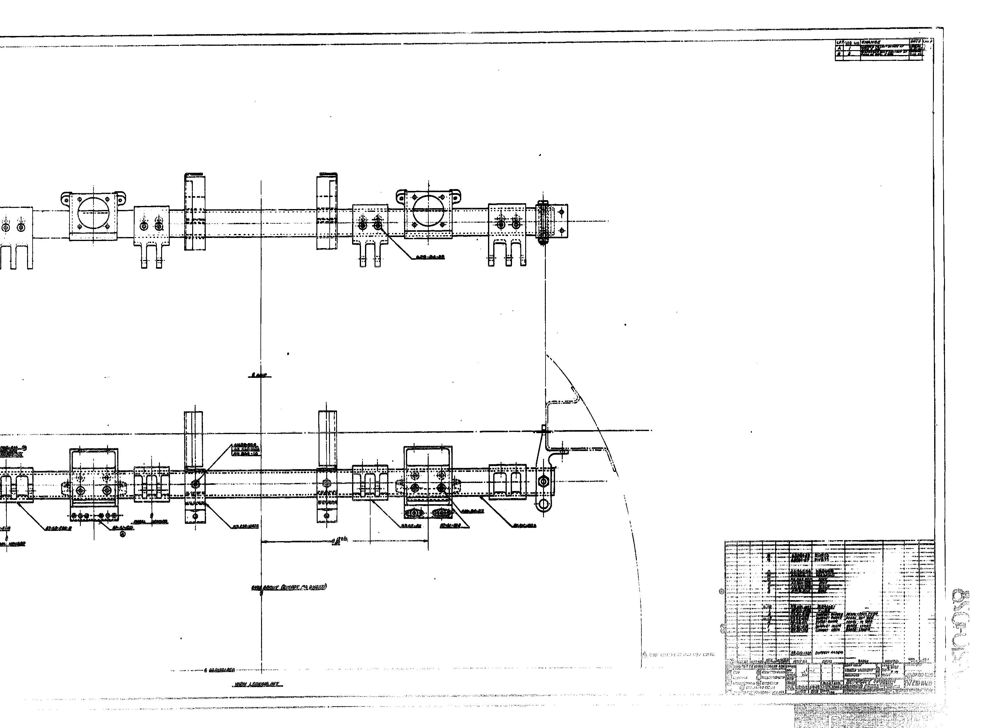
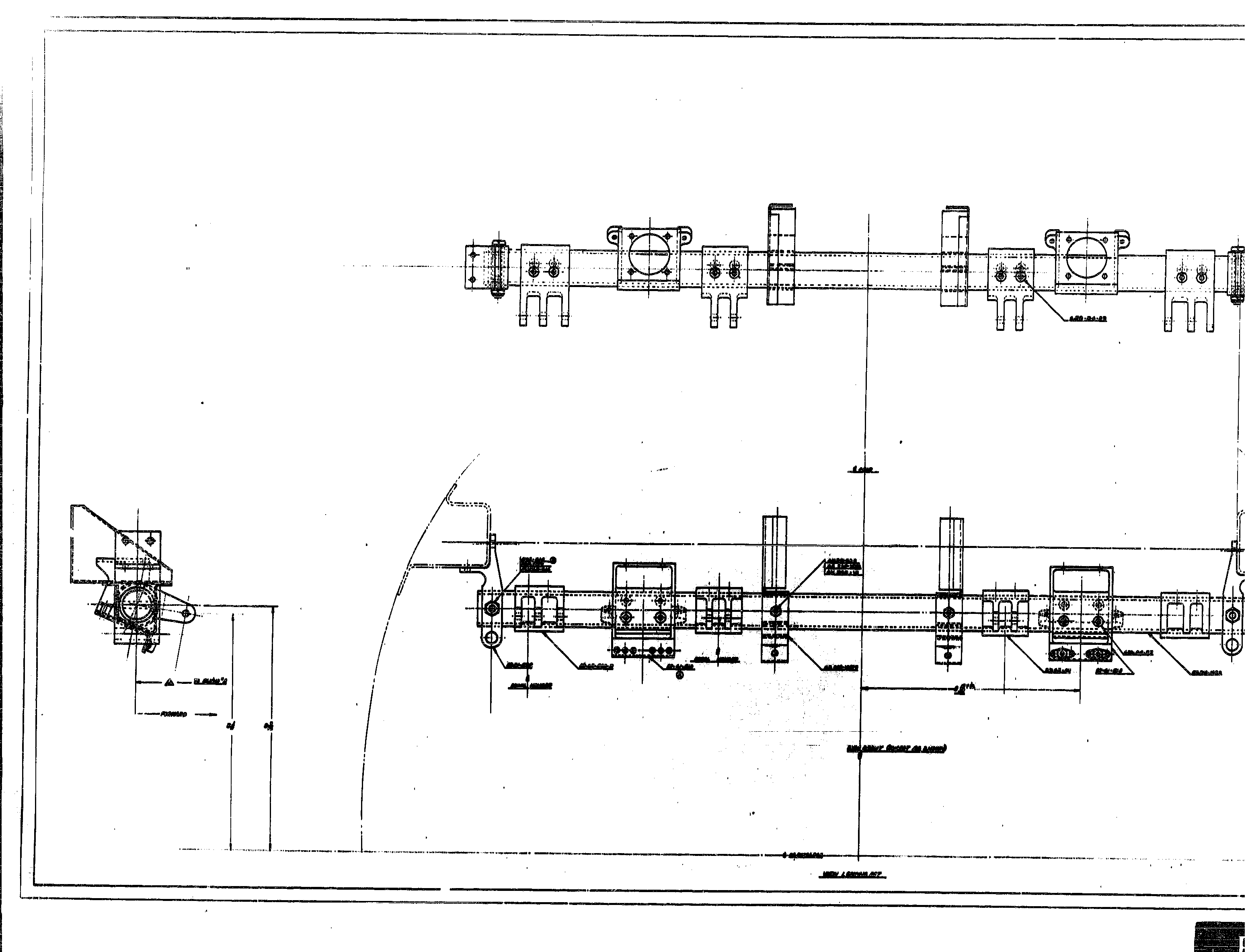
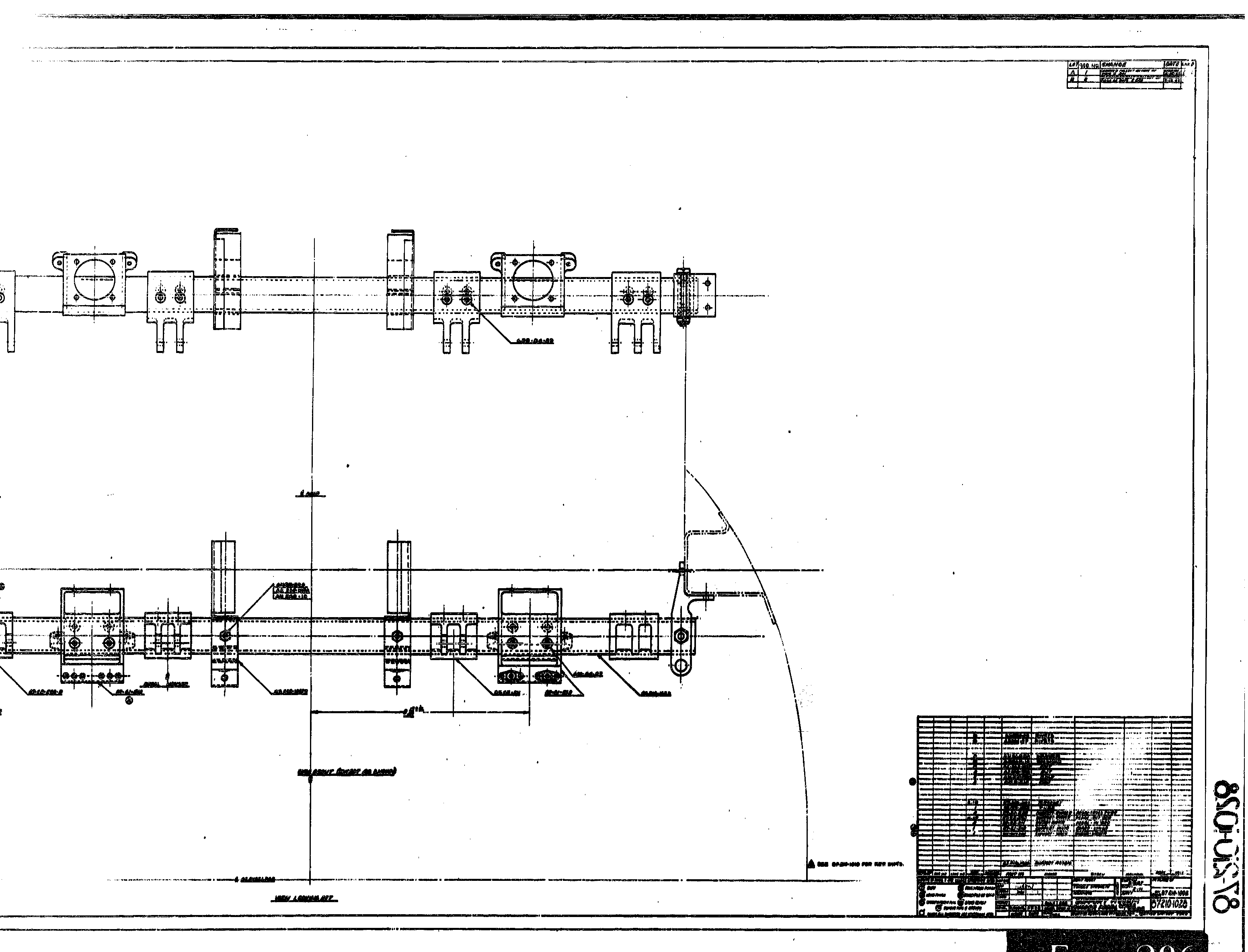
| Major Assembly - Flight Controls Installation - Rudder Controls |
| Part number |
Description |
| 73 |
23  |
  |
AN24-15 |
  Bolt |
6   |
|
| 73 |
7  |
  |
AN960-416 |
  Washer |
6   |
|
| 73 |
8  |
  |
AN320-4 |
  Nut |
6   |
|
| 73 |
10  |
  |
AN380C2-2 |
  Pin - Cotter |
6   |
|
| 73 |
24  |
  |
75-64-113 |
  Plate |
4   |
 |
| 73 |
21  |
  |
AN24-11 |
  Bolt |
4   |
|
| 73 |
7  |
  |
AN960-416 |
  Washer |
4   |
|
| 73 |
8  |
  |
AN320-4 |
  Nut |
4   |
|
| 73 |
10  |
  |
AN380C2-2 |
  Pin - Cotter |
4   |
|
| 73 |
25  |
  |
85731-19.0937 |
  Cable Assembly |
2   |
|
| 73 |
9  |
  |
AN24-12 |
  Bolt |
2   |
|
| 73 |
7  |
  |
AN960-416 |
  Washer |
2   |
|
| 73 |
8  |
  |
AN320-4 |
  Nut |
2   |
|
| 73 |
10  |
  |
AN380C2-2 |
  Pin - Cotter |
2   |
|
| 73 |
26  |
  |
G4Y17 |
  Bearing (Fafnir) |
2   |
|
| 73 |
27  |
  |
75-64-093 |
  Bracket - Support |
2   |
 |
| 73 |
28  |
  |
87-210-1028 |
  Support Assembly - Cross tube |
1   |
, , , |
| 73 |
29  |
  |
87-21-538 |
      Support Assembly - Cross tube |
2   |
 |
| 73 |
30  |
  |
AN4-21A |
      Bolt |
2   |
|
| 73 |
31  |
  |
AN364-428 |
      Nut |
2   |
|
|
  |
  |
|
|
  |
|
|
  |
  |
|
|
  |
|
|
  |
  |
|
|
  |
|
|
  |
  |
|
|
  |
|
|
  |
  |
|
|
  |
|
|
  |
  |
|
|
  |
|
|
  |
  |
|
|
  |
|
|
  |
  |
|
|
  |
|
|
  |
  |
|
|
  |
|
|
  |
  |
|
|
  |
|
|
  |
  |
|
|
  |
|
|
  |
  |
|
|
  |
|
|
  |
  |
|
|
  |
|
|
  |
  |
|
|
  |
|
|
  |
  |
|
|
  |
|
|
  |
  |
|
|
  |
|
|
  |
  |
|
|
  |
|
|
  |
  |
|
|
  |
|
|
  |
  |
|
|
  |
|
|
  |
  |
|
|
  |
|
|
  |
  |
|
|
  |
|
|
  |
  |
|
|
  |
|